产品原理:
ZLZRO2/5氧化锆探头采用全陶瓷结构的浮温式仪表用于被测气体温度600~1200℃时的应用场合,适用于各种锅炉、窑炉、热处理及石油化工、发电厂等需用煤、油等物质加热燃烧的炉膛及烟道中氧含量的测量,特别适合于热处理炉碳势的测量,如与自控装置配套使用,可及时有效的控制烟道档板、油门、风门等,对提高燃烧热效率、节省能源、减少污染有显著作用。
表头参数:
显示:液晶菜单式显示
电源:220V/50Hz ±10%
功率:≤150W
量程:0-25%(可编程)
输出:4-10mA
控温精度:±1℃
精度:显示值的±1% O2
键盘:5位按键
环境温度:-30℃~+55℃
重量:约5KG
探头参数:
烟气温度:0℃~1200℃
探头材质:304不锈钢
导流管材质:304、316L、2520不锈钢
导流管选择:750℃以下选择304不锈钢
750℃以下且需耐腐选择316L不锈钢
750℃~1200℃选择2520不锈钢
烟气压力:-30KPa~+30KPa
防护等级:IP65
烟气流速:2m/s
响应时间:接入标气3s内达到90%
使用寿命:1-5年(根据实际工况定)
导流管长度:500mm 800mm 1000mm 1200mm
(其他规格可定制)
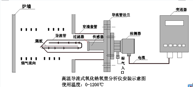
氧化锆氧探头应用领域:各种工业锅炉、钢铁厂、石油化工等行业,直插式高温型,烟气温度高于700℃,且烟气中粉尘量很少或没有粉尘。
氧化锆氧探头特点:烟气不直接接触探头,对探头没有冲刷侵蚀,使用寿命延长。
锆池与烟气相距约100mm,并且之间还有过滤器,可以将烟气对锆池的侵蚀影响将到**小。 烟气只冲刷导流管,丝毫冲不到探头。即使导流管被磨透,只需更换导流管,探头仍然可以继续使用;
